问题1:插件的文件名不正确
在wordpress后台直接上传插件,解压后的文件名称是rest-api-to-miniprogram-v4.6.8.1。而插件运行代码的插件路径是XXX/rest-api-to-miniprogram/XXX。
这就导致wordpress后台有些图片和样式加载不出来。
所以要在后台把rest-api-to-miniprogram-v4.6.8.1文件名改成rest-api-to-miniprogram。
然后再启动插件,就解决问题了。
问题2:启动插件后,wodpress后台文章列表的小程序码列报错
那列报错信息太长,导致文章列表只能显示第一个文章,其他文章看不见了。找客服,官网发帖子,没人解决。

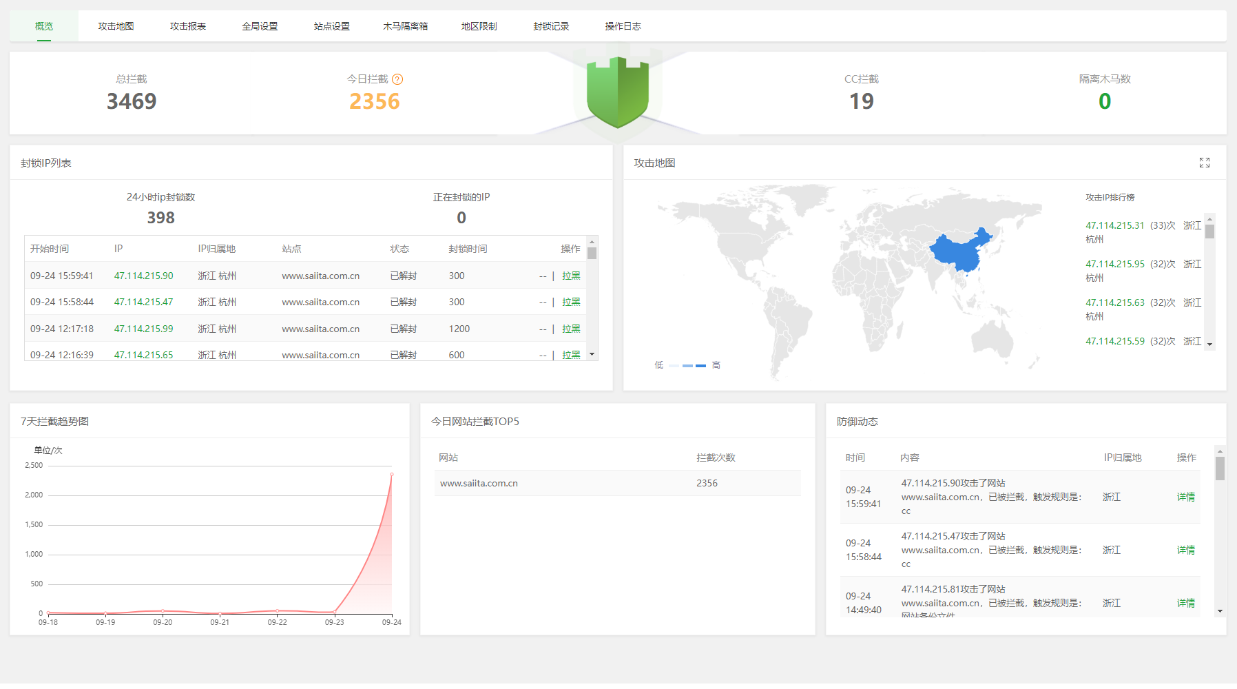
问题3:安装插件后,宝塔防火墙一直拦截跟微慕相关的URL
不知道是宝塔问题,还是其他黑客利用插件漏洞,进行网络攻击,一天3000多拦截。
要不也有可能昨天晚上我在小红书发表了小日本核污水排放的笔记,而招来的网络攻击?!

宝塔安全列表也没发现电脑IP被封的记录,也不想是被封,就是网络忒慢了。

时间从中午的11点开始,一直持续到下午2点。

还以为是配置的CDN有问题,部分网页报连接超时,然后网站打开很慢。看了阿里云的监控,上传400Kb,下载1.1Mb,已经把宽带占满了。

今天有237页记录

最后我总感觉是微慕微信小程序插件问题。

暂无评论
要发表评论,您必须先 登录